Horizon Mold Chain Co., Ltd
Horizon Mold Chain Co., Ltd
Casa> Notícias da exposição> Projeto de molde de plástico: da estrutura à classificação rapidamente.

Projeto de molde de plástico: da estrutura à classificação rapidamente.

2025,05,12
M1
Definição de mofo
No campo da produção industrial, os moldes são amplamente utilizados em moldagem por injeção, moldagem por sopro, extrusão, fundição, forjando moldagem, além de fundição, estampagem, alongamento e outros processos, é alcançar a moldagem do produto das principais ferramentas.
I. A estrutura da composição de molde de plástico
O molde de plástico é uma parte indispensável da produção industrial, sua composição estrutural para a qualidade da moldagem por produto tem um impacto crucial. De um modo geral, o molde de plástico inclui principalmente várias peças -chave, como sistema de vazamento, sistema de moldagem, sistema ejetor e sistema de controle de temperatura. A sinergia desses sistemas garante que os produtos possam ser moldados de maneira eficiente e precisa para atender às necessidades da produção industrial.
T11
Componentes de um molde de plástico
A estrutura básica de um molde de plástico abrange vários componentes -chave que trabalham juntos para garantir que o produto seja moldado de maneira eficiente e precisa. Esses componentes incluem o sistema de vazamento, responsável pela introdução do material plástico no molde; o sistema de moldagem, que é a chave para a forma e o tamanho do produto; o sistema ejetor, usado para empurrar o produto moldado para fora do molde; e o sistema de controle de temperatura, que mantém a temperatura adequada dentro do molde, que afeta a qualidade do produto e da produtividade. Através da obra concertada desses elementos constituintes, o molde de plástico atinge sua função principal.
1.1, a função e a importância do sistema de vazamento
T22
O sistema de fundição desempenha um papel vital nos moldes plásticos. É principalmente responsável pela introdução de materiais plásticos na cavidade do molde, para garantir que o plástico possa ser preenchido suavemente em todos os cantos, de modo a estabelecer uma base sólida para a moldagem subsequente do produto. A razoabilidade do design do sistema de fundição afeta diretamente a qualidade de moldagem e a eficiência de produção do produto; portanto, a otimização do sistema de fundição é uma parte indispensável no processo de design do molde de plástico.
1.2 O papel principal do sistema de moldagem
O sistema de moldagem é o componente central do molde de plástico. É responsável por moldar o material plástico na cavidade do molde para moldar a forma necessária do produto. A precisão do projeto do sistema de moldagem determina diretamente a forma e a qualidade final do produto; portanto, a otimização e melhoria do sistema de moldagem é particularmente importante no design do molde.
T23
1.3 Sinergia entre o sistema ejetor e o mecanismo de moldagem
No molde de plástico, o sistema ejetor e o mecanismo de moldagem cooperam entre si para completar a moldagem e desmolamento do produto. O sistema ejetor é responsável por empurrar o produto moldado para fora do molde, enquanto o mecanismo de moldagem se concentra em moldar o produto dentro da cavidade do molde. Os dois trabalham juntos para garantir que o produto possa ser solto e completamente liberado do molde, mantendo a precisão e a qualidade de seu design. Portanto, a otimização e a integração do sistema ejetor e do mecanismo de moldagem também é parte integrante do design do molde.
1.4 Sistema de exaustão
No design do molde de plástico, o sistema de escape é um link crucial. Seu principal papel está no processo de injeção, a cavidade do molde do ar e das impurezas, para garantir que o material plástico possa preencher a cavidade do molde sem problemas, de modo a evitar a produção de bolhas de ar, orifícios de encolhimento e outros defeitos. Por meio do design razoável do sistema de escape, ele pode efetivamente melhorar a qualidade dos produtos e reduzir a taxa de produtos defeituosos. Portanto, no design do molde, a otimização e o layout do sistema de escape também são essenciais.
T24
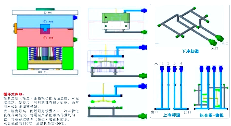
1.5 Sistema de refrigeração
No design do molde de plástico, o sistema de resfriamento também desempenha um papel indispensável. É principalmente responsável pelo resfriamento do molde para garantir que, após a conclusão da injeção, o molde pode retornar rapidamente à temperatura ambiente, para garantir a estabilidade do tamanho e da forma do produto. O design do sistema de refrigeração razoável pode não apenas melhorar a qualidade do produto, mas também prolongar a vida útil do serviço. Portanto, no design do molde, o layout razoável e a otimização do sistema de resfriamento também são essenciais.
1.6 Sistema de posicionamento e orientação
No projeto do molde de plástico, o sistema de posicionamento e orientação também ocupa uma posição crucial. Ele garante que as várias partes do molde funcionem com precisão e estágio, garantindo assim a precisão e a qualidade do produto. Além disso, o sistema de posicionamento e orientação razoável também pode prolongar a vida útil do molde, melhorar a eficiência da produção. Portanto, o projeto cuidadoso e a otimização do sistema de posicionamento e orientação não devem ser negligenciados no projeto do molde.
T99
Em seguida, discutiremos ainda mais as duas estruturas básicas de moldes de duas e três placas. As características estruturais dos moldes de duas platonas são mostradas na figura, que tem as vantagens de estrutura simples, fabricação fácil e baixo custo e é amplamente utilizada em todos os tipos de moldes de plástico. Por outro lado, o molde de três platados é otimizado ainda mais com base no molde de duas platados, que tem maior precisão e vida útil mais longa, mas a dificuldade e o custo correspondentes de fabricação também aumentarão. Em aplicação prática, a escolha de qual tipo de estrutura de molde precisa ser decidida de acordo com os requisitos de produção específicos e considerações de custo.
T40
2.2 Características estruturais do molde de três placas
O molde de três platados é feito com base em moldes de dois platados.
Contal -nos

Autor:

Mr. horizonmoldchain

Phone/WhatsApp:

+86 18575351728

Produtos populares
Você também pode gostar
Categorias relacionadas

Enviar e-mail para este fornecedor

Assunto:
Celular:
E-mail:
mensagem:

Sua mensagem deve estar entre 20-8000 caracteres

We will contact you immediately

Fill in more information so that we can get in touch with you faster

Privacy statement: Your privacy is very important to Us. Our company promises not to disclose your personal information to any external company with out your explicit permission.

enviar